探秘购软平台:为何选择Grafana作为数据可视化的最佳解决方案在当今这个数据驱动的时代,如何有效地收集、分析和展示数据,成为企业决策者面临的重要挑战之一。购软平台以其强大的软件供应能力备受瞩目,其中Grafana作为数据可视化的佼佼者,正日益成为众多企业的首选。本文将详细探讨购软平台中的Grafana软件用途、功...

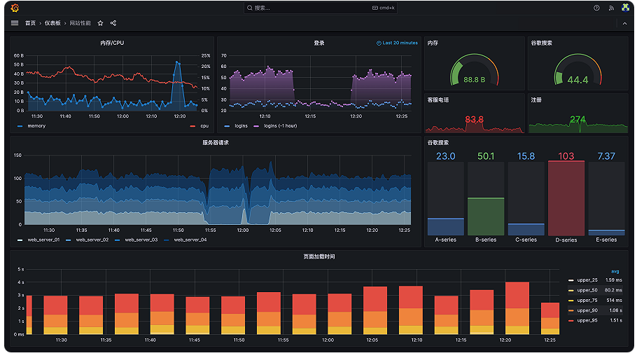
Grafana是一款开源的数据可视化和监控分析平台。它的核心作用可以用一句话概括:将来自不同数据源的复杂数据,转化为直观、统一的可视化图表和仪表盘,用于实时监控、分析和预警。你可以把它想象成一个功能极其强大的“数据仪表盘制造工厂”。它主要做三件事:数据可视化:这是Grafana最擅长的。做什么:将枯燥的数字和时间...

购软平台助力Grafana代理服务的全面解析在当今数据驱动的时代,企业对于数据可视化和监测工具的需求日益增长。Grafana作为一款领先的开源数据可视化平台,凭借其强大的数据展示能力,已成为市场上的明星产品。然而,直接使用Grafana进行数据监控涉及多个环节,包括数据源的连接、插件的使用以及用户的权限管理等。为了...

Grafana:以查询、可视化、警报,构建三位一体的智能观测核心在数据泛滥的时代,企业面临的挑战已从数据收集转向数据理解。Grafana 作为领先的开源观测平台,精准地构建了以 查询、可视化、警报 为核心的三角支柱,将海量、无序的监控数据转化为清晰、可行动的业务洞察,成为现代IT运维与业务分析不可或缺的“神经中枢”。第...

Grafana 是一款领先的开源数据可视化和监控分析平台。它能够将来自各种数据库(如 Prometheus、MySQL、Elasticsearch 等)的指标、日志和追踪数据,转化为统一的、直观的交互式仪表盘。核心价值与特点:多数据源支持:可连接超过100种数据源,是它最大的优势之一,能在一个界面集中呈现异构系统的状态。强大的可视化:提供丰...

Grafana:驾驭数据洪流,洞见未来的可视化中枢在数据驱动决策的时代,企业每天产生海量的指标、日志和追踪数据。然而,原始数据本身并无价值,唯有通过清晰、实时的洞察,才能转化为行动力。Grafana正是为此而生的开源平台,它已成为全球范围内连接、可视化、监控与分析数据的事实标准,帮助组织将复杂数据转化为统一的、可...

1、简介Grafana 是一款开源的数据可视化和仪表盘监控工具,广泛应用于 IT 运维、开发、数据分析等领域。它支持多种数据源(如 Prometheus、InfluxDB、MySQL 等),通过灵活的图表展示系统运行状态、业务指标或日志数据。Grafana 常与 Prometheus 搭配使用,是现代云原生监控体系的核心组件之一。2、特点特点说明📈 可视化能...

最新版本带来了多项新功能,简化了 Grafana 实例(Grafana instances) 的管理方式,也优化了 告警规则(alert rules) 的管理体验,方便你快速定位所需的告警内容。此外还有更多改进。以下是本次 Grafana 版本的一些亮点。如果你想了解本次发布的全部更新内容,请参考 更新日志 或 新版功能文档。Grafana Advisor:智能化运...

安装# 下载并安装(以 CentOS/RHEL 为例)sudo yum install -y wgetwget https://dl.grafana.com/oss/release/grafana-11.2.3-1.x86_64.rpmsudo yum localinstall -y grafana-11.2.3-1.x86_64.rpm初始化安全配置开机自启动设置sudo systemctl daemon-reloadsudo systemctl enable --now grafana-server...

购软平台:您的Grafana代理商首选在当今数据驱动的时代,各行各业都在积极寻找实现数据可视化和监控解决方案的方法。Grafana作为一个强大的开源数据可视化工具,因其灵活性和强大的功能而广受欢迎。对此,购软平台作为Grafana的代理商,不仅提供了优质的产品和服务,更为用户提供了全面的解决方案,助力各企业高效管理...

品质保证
多年的生产力软件专家
专业实力
资深技术支持项目实施团队
安全无忧
多位认证安全工程师
多元服务
软件提供方案整合,项目咨询实施
购软平台-找企业级软件,上购软平台。平台提供更齐全的软件产品、更专业的技术服务,同时提供行业资讯、软件使用教程和技巧。购软平台打造企业级数字产品综合应用服务平台。用户体验和数字类产品的专业化服务是我们不断追求的目标。购软平台您身边的企业级数字产品优秀服务商。
沪公网安备31011302006932号