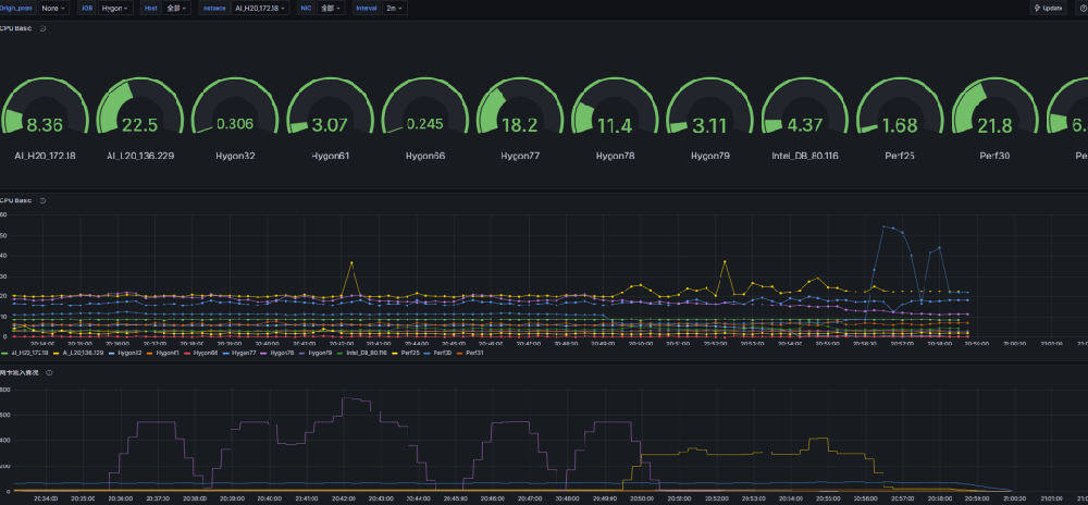
背景前段时间升级了公司的部分机器的网络.然后其实一个用途是要进行一波次的十几台机器的协同测试初八加班的时候就是想弄出来因为挨个去看机器的压力情况太不具体并且很难同事分析十几台机器的压力情况.然后我就一直想将压力界面放到一个panel上面初八加班了很久, 结果失败了.初九上班,跟建超一起弄,很快发现自己犯错...

开源可观测性平台Grafana12.4现已正式发布。这款由GrafanaLabs打造的工具,主要用于展示指标、日志和追踪数据,一直是运维与数据团队常用的监控平台。本次更新重点放在协作流程、界面体验以及数据分析能力上,让团队排查问题和分析数据时更加顺手高效。协作体验更贴近团队工作流新版中,GitSync功能在云版本进入...

开源数据可视化和监控工具Grafana...

一文读懂Grafana:开源可视化监控平台的核心价值与应用在数字化时代,数据已成为企业运营和技术运维的核心资产,如何将分散、复杂的多源数据转化为直观、可解读的可视化信息,实现高效监控与数据分析,成为企业亟待解决的问题。Grafana作为一款开源的数据可视化与监控平台,凭借其灵活的数据源适配、丰富的可视化能力和强大...

Grafana调试指南:轻松排除故障、优化性能的全方位技巧Grafana作为一个强大而灵活的开源数据可视化平台,已经成为许多企业业务监控和分析的热门选择。然而,用户在使用Grafana时,可能会遇到各种问题,比如数据源连接失败、面板显示异常等。这时候,调试Grafana就显得尤为重要。本文将为您提供一份详尽的Grafana调试指...

应用简介Toad for Oracle 是一款专为 Oracle 数据库设计的开发与管理工具。它能帮你自动化执行架构比较、脚本运行、报告生成等重复任务,节省时间,提升效率。同时,软件还支持搜索和保护数据库中的敏感数据,是 Oracle 数据库管理的得力助手。新版 Toad for Oracle 新增了自动化代码分析功能,依据行业最佳实践和预定义规则...

如何有效使用TOAD提高数据库管理效率TOAD(Tool for Oracle Application Developers)是一个功能强大的数据库开发和管理工具,广泛应用于Oracle数据库的开发、维护和优化。在如今数据驱动的时代,掌握TOAD的使用技巧对数据库管理员和开发人员来说至关重要。本文将详细介绍TOAD的基本功能、特色以及如何有效地使用这一工具来...

Toad工具:数据库开发与管理的强大助手Toad是一款广受欢迎的数据库管理和开发工具,尤其在Oracle、SQL Server、MySQL、PostgreSQL等关系型数据库用户中拥有广泛的应用基础。自诞生以来,Toad凭借其强大的功能、高效的开发效率以及用户友好的界面,成为开发人员和数据库管理员的重要工具。本文将对Toad工具进行详尽的介...

Toad For Oracle快速、精确的开发,轻松的数据库管理 Oracle 专业人员肩负着多重任务,包括查询、报表、代码编写与调试,以及数据库的管理调优。面对如此重负,您需要的解决方案,必须能够自动完成多种日常任务,而且拥有在不同作业间快速切换的灵活工作流。 &...

深入了解Red Hat系统:企业级Linux操作系统的优势与应用在当今企业信息技术环境中,开源操作系统的选择成为了许多企业关注的焦点。其中,Red Hat Enterprise Linux(简称RHEL)凭借其稳定性、安全性和技术支持,成为了众多企业的首选。本文将深入探讨Red Hat系统的特性、优势、应用场景以及在企业IT基础设施中的重要地...

品质保证
多年的生产力软件专家
专业实力
资深技术支持项目实施团队
安全无忧
多位认证安全工程师
多元服务
软件提供方案整合,项目咨询实施
购软平台-找企业级软件,上购软平台。平台提供更齐全的软件产品、更专业的技术服务,同时提供行业资讯、软件使用教程和技巧。购软平台打造企业级数字产品综合应用服务平台。用户体验和数字类产品的专业化服务是我们不断追求的目标。购软平台您身边的企业级数字产品优秀服务商。
沪公网安备31011302006932号